
The “Downtime” Nightmare: When the Clock Turns in Dollars

In the fast-paced world of Industry 4.0, every moment of production line downtime is not just the silence of machines, but an uncontrolled “leak” of budget.
- Double damage: You not only lose revenue from reduced production, but also face expensive emergency repair costs and the risk of order delays, eroding your reputation with partners.
- The numbers speak for themselves: According to recent industry reports, the average cost for one hour of unplanned machine downtime can reach tens, even hundreds of thousands of USD depending on the scale.
How to Calculate Your Downtime Costs
To understand why investing in a monitoring system early is crucial, let’s do a practical calculation of what your business actually loses when machinery is down. Before we begin, list the following key parameters:
- Total planned operating time: The number of hours the machine is scheduled to operate (e.g., an 8-hour shift/day).
- Average weekly output: The total number of products the machine produces in a normal week.
- Gross profit per unit: The profit earned for each finished product.
Damage calculation formula
The process for calculating actual damages is established through 3 steps:
- Determine the actual machine downtime: Planned time – Actual running time = Downtime hours
- Calculate the lost productivity:
(Total weekly output) / (Planned time) = Production rate per hour
Downtime hours x Rate per hour = Total product shortfall - Determine the total financial damage: Total Product Shortage x Gross Profit/Product = Total Gross Loss
Practical examples
Suppose a piece of equipment on your production line malfunctions and has to be shut down for 3 days.
- Context: The machine operates 8 hours/day (40 hours/week). Average output: 10,000 units/week.
- Efficiency: Production rate is $10,000 / 40 = $250 products/hour.
- Disruption: 3 days of downtime is equivalent to 24 hours of downtime.
| Item | Calculation | Result |
| Lost Production Volume | 24 hours $\times$ 250 units | 6,000 units |
| Financial Damage (Assuming $6 profit/unit) | 6,000 units $\times$ $6 | $36,000 |
The Verdict: In just 3 days of downtime, your business loses $36,000 in gross profit. Note that this figure excludes emergency repair costs, overtime pay for technicians, and potential late-delivery penalties.
This AI-powered solution safeguards your $36,000 investment by detecting anomalies and preventing costly failures before they occur.
Remember: this is just your lost profit. Beyond the expensive professional repairs, the true cost lies in wasted time. It’s time to move past passive monitoring. This solution is more than a measuring device—it’s a revolution in Edge AI. The breakthrough lies in its “brain”: instead of overloading servers with raw data, it analyzes and detects anomalies directly at the source.
- Instantaneous processing: Detects abnormal vibration and temperature readings in milliseconds and issues warnings before problems develop.
- Intelligent data filtering: Only the most important information is transmitted, optimizing network infrastructure and saving operating costs.
- From sensors to experts: With our device, you’re not just installing a device, you’re placing a “24/7 monitoring expert” directly on each machine axis, each “engine”.

Industrial IoT Sensor Node & Rugged Enclosure
Mastering technology: The combination of AI & Qualcomm connectivity

Engineering Research & Development (R&D) Prototype Testing
This solution is more than just a piece of hardware; it is a symbol of the Vietnamese engineering team’s mastery of core technologies. The product represents the culmination of world-leading components and practical, problem-solving thinking tailored for factory environments:
- Edge AI Anomaly Detection – Intelligence at the Edge: The core difference lies in the machine learning algorithms, optimized to run directly on the device’s processor. Instead of passively sending raw data to the Cloud, our solution can “think for itself” and diagnose potential malfunctions on-site. This completely eliminates network latency, ensuring critical alerts are issued instantly before serious incidents occur.
- Qualcomm Super Connectivity – Penetrating All Barriers: In heavy industrial environments where dense metal machinery often causes signal interference, the device fully leverages the strengths of Qualcomm’s antenna technology on its gateway system. The result is ultra-stable connectivity and excellent penetration through obstacles, ensuring a continuous flow of information even in the harshest environments.

Edge AI Controller Board with Qualcomm Connectivity
- Low-power design: This product is the perfect combination of high-end hardware from Analog Devices and the sophisticated programming techniques of our Vietnamese engineering team. By optimizing each processing command and the deep sleep mode of the integrated circuit, the device can operate reliably for many years with only a single battery replacement, helping businesses eliminate concerns regarding regular system maintenance costs.
- Wireless Deployment: With its completely wireless design and intelligent installation structure, our solution redefines the concept of “industrial installation.” There is no need for complex wiring or infrastructure disruption; deploying hundreds of monitoring points across a wide area can be completed in just hours instead of weeks, as required by traditional solutions.
ThingIQ Platform: Optimizing the Orchestration Layer for the Edge AI Ecosystem
If hardware devices act as the Perception (Sensor) and Edge Computing layers, then ThingIQ is the ultimate Orchestration layer. The platform is designed to fully leverage the technical characteristics of strategic hardware partners:
- Physical Layer & Connectivity Management: Leveraging the advantages of Qualcomm chipsets, ThingIQ provides deep monitoring of telecommunications parameters. The system allows flexible configuration of Data Transmission Duty Cycle and Notification Heartbeat, balancing Real-time Latency and Power Consumption based on the signal status at the factory.
- Signal Conditioning: Raw data from power management ICs and sensors of Analog Devices (such as LDO voltage, Fuel-level voltage range) is processed by ThingIQ through standardization algorithms. Users can set Calibration Thresholds directly on the Dashboard to precisely define “Full/Empty” or “Normal/Abnormal Consumption” states, eliminating signal noise before analysis.

Real-Time Accelerometer Data (X/Y/Z)
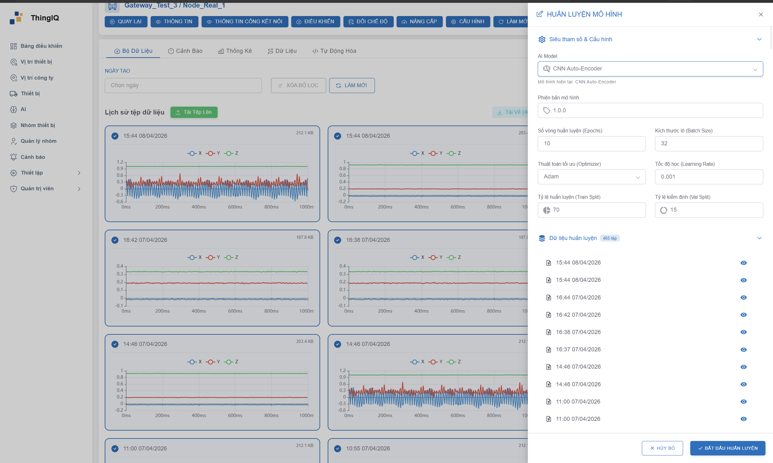
- Firmware Operation and Maintenance (FOTA Ecosystem): This is the most important bridge to Edge AI Nodes. ThingIQ manages the entire firmware lifecycle via the FOTA (Firmware Over-The-Air) protocol. With specialized builds (such as version v1.0.3-sf4), administrators can push optimized Inference Models (AI inference models) from the Cloud to edge processors without system disruption. This ensures that Anomaly Detection capabilities are always up-to-date with the latest datasets.
- Massive IoT Management: With a database structure supporting thousands of network nodes (e.g., 1,457 physical records), ThingIQ supports Group Policy Management. Users can group devices by Device Type (Gateway, GPSS, Vibration) or Company/Project to apply consistent configuration profiles, making scaling up the system from a few nodes to thousands of nodes technically feasible and cost-effective.

Industrial AI Model Training Dashboard
Contact Us
Don’t let Downtime interrupt your cash flow.
👉 Contact us today for a professional consultation and a live demo at your facility!
Industrial Embedded Solutions Joint Stock Company (IES)
Our mission is to enhance business value by providing effective solutions and professional software applications that meet the rigorous demands of both Vietnamese and international enterprises.
- Hotline 24/7: +84 90 686 2311 | +84 77 413 5678
- Email: [email protected]
- Address: 7A Thoai Ngoc Hau, Hoa Thanh Ward, Tan Phu District, Ho Chi Minh City, Vietnam
- LinkedIn: Industrial Embedded Solutions JSC
Core Services:
- Embedded Systems, Firmware, and Software Development.
- IT Outsourcing & Automotive Technologies.
- Innovative Industrial IoT Solutions.
👉Ready to optimize your operations? Connect with our engineering team now!👈

